Vimes
Regular Contributor
Hi
My AX88U continues to serve me well, except when being used as a VPN client....
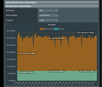
Now that we have moved to a FTTP connection, full fibre, and have started with a 500Mb connection it is proving too much to expect the venerable, but good, router to be able to cope when used as a VPN client. Switching from OpenVPN to Wireguard improved things but this is wha twe will see in terms of throughput without the VPN running through the router....
when I use the VPN Wireguard client....
Does anyone have experience to know if using a router like the BE88U has more processing capabilities in terms of sustained performance when applying a Wireguard VPN client, and if so what are its limits...?
Unless that is somewhat pushing the limits of what is to be expected from these routers, without building a box with pfsense..?
I am using Windscribe as the VPN.
Thanks
My AX88U continues to serve me well, except when being used as a VPN client....
Now that we have moved to a FTTP connection, full fibre, and have started with a 500Mb connection it is proving too much to expect the venerable, but good, router to be able to cope when used as a VPN client. Switching from OpenVPN to Wireguard improved things but this is wha twe will see in terms of throughput without the VPN running through the router....
when I use the VPN Wireguard client....
Does anyone have experience to know if using a router like the BE88U has more processing capabilities in terms of sustained performance when applying a Wireguard VPN client, and if so what are its limits...?
Unless that is somewhat pushing the limits of what is to be expected from these routers, without building a box with pfsense..?
I am using Windscribe as the VPN.
Thanks
Last edited:

